As CERN prepares for HL-LHC, fine timing is becoming a critical factor for success, especially for detectors aiming to time-tag hits to a precision of tens of picoseconds. For decades, the good old Timing, Trigger, and Control (TTC) backbone has fulfilled the role of distributing timing information but is now facing limitations due to ageing hardware and incompatibility with HL-LHC’s new requirements in terms of clock stability.
The HL-LHC upgrade will increase luminosity by a factor of five to seven, imposing strict requirements on the timing distribution needed to mitigate pile-up in the experiments. The phase difference between the beam and distributed clocks must therefore remain within a few tens of picoseconds. A new system must also scale to accommodate additional nodes, including crab cavities, and maintain robustness against environmental changes. White Rabbit (WR) -an open-source technology developed at CERN for the synchronization of the accelerator complex - addresses these challenges by leveraging an extension of the IEEE 1588 Precision Time Protocol, achieving sub-nanosecond accuracy and picosecond precision across large networks. Its ability to compensate for fiber delays ensures stable timing signals over long distances with tens of picoseconds of stability, while the legacy TTC signals could drift by several nanoseconds due to night-day variations.
Unlike traditional analogue RF transmission, WR distributes timing information digitally using Frequency Tuning Words (FTWs). These FTWs are generated at Point 4 (P4), where the LHC’s RF beam-control system is located, and transmitted through a cascade of WR switches to end-nodes at experiments and crab cavities. Specialized WR2RF boards decode FTWs locally to regenerate RF, Bunch Clock (BC), and Orbit signals. This architecture, which is also used by the accelerator complex for other tasks, simplifies maintenance, reduces operational complexity, and integrates multiple timing streams into a unified network.

Figure 1: Experimental setup in CMS service cavern (left) and at P4 (right)
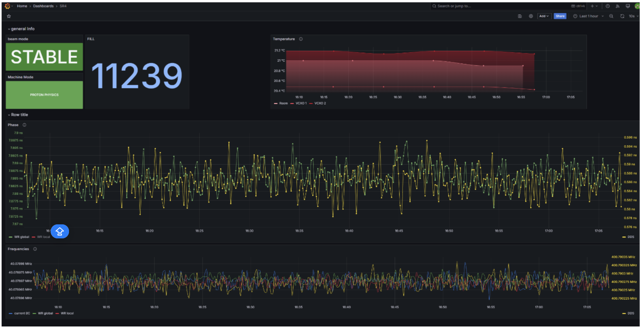
To validate WR under operational conditions, a test campaign was conducted over 2025 by teams from different sectors of CERN: EP-ESE, EP-CMS, SY-RF and BE-CEM. The test network included WR nodes at P4 and at CMS, connected via the existing WR timing infrastructure. WR2RF boards in operation since the SPS Low-Level RF upgrade in Long Shutdown 2 were adapted for LHC’s 400 MHz RF signal and deployed. Oscilloscopes installed at both sites (see Figure 1) recorded phase measurements every ten seconds, providing continuous monitoring of system performance. CMS was selected for its stable TTC link (routed in the tunnel and less impacted by temperature variations), offering a reliable reference for comparison. The live data were displayed via Grafana Dashboards as seen in Figure 2.

Figure 2: Screenshot of the Grafana dashboard showing the measurements taken at P4.
The evaluation focused on three key aspects: phase stability during stable beam periods, reproducibility across multiple fills, and resistance to environmental drifts.
The WR-based system demonstrated exceptional stability. During stable beam periods, the phase variation remained below 37 picoseconds peak-to-peak (see Figure 3, left). Across multiple fills, reproducibility was maintained within 60 picoseconds (see Figure 3, right). Such a 2-peak gaussian can be explained by local temperature variation in WR-switches and is being studied. Still, unlike the TTC backbone, WR exhibited very limited temperature-induced drifts. In contrast, TTC signals showed gradual phase shifts (of up to 70 picoseconds) during long fills, likely caused by limited thermal changes in the LHC tunnel. Note that a similar measurement for the other experiments, for which TTC fibers are buried 1m underground over kilometers, would display nanoseconds of drift.

Figure 3: Phase between WR bunch clock and bunch clock derived from RF master frequency during single fill (left), and over 10 fills (right).
The successful test campaign confirms WR’s readiness for HL-LHC. Before Long Shutdown 3, further trials will integrate the final version of the WR2RF board optimized for LHC operation and conduct additional stability and reset tests under full-scale conditions. Once deployed, WR will replace the TTC backbone entirely, ensuring precise synchronization across all experiments during high-luminosity operations.